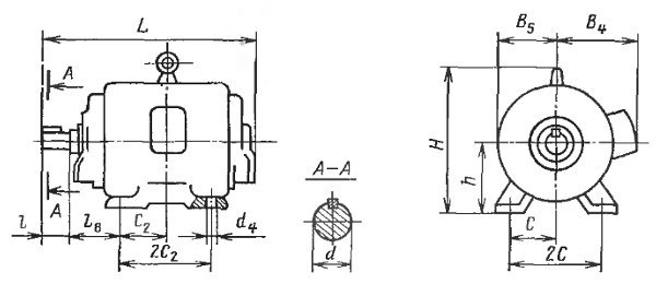
Габаритно-присоединительные размеры электродвигателей АО2, А2
Электродвигатели АО2, исполнения IM1001, на лапах
| Габарит двигателя |
Габаритные размеры, мм |
Установочные и присоединитепьные размеры, мм |
|||||||||
| L | H | 2B 5 | B 4 | l | d | L 8 | 2C 2 | 2С | d 4 | h | |
| 11 | 298 | 188 | 188 | 155 | 40 | 18 | 56 | 100 | 140 | 10 | 90 |
| 12 | 323 | 125 | |||||||||
| 21 | 336 | 209 | 212 | 167 | 50 | 22 | 63 | 112 | 160 | 12 | 100 |
| 22 | 365 | 140 | |||||||||
| 31 | 374 | 266 | 244 | 185 | 60 | 28 | 70 | 114 | 190 | 112 | |
| 32 | 400 | 140 | |||||||||
| 41 | 468 | 310 | 286 | 222 | 80 | 32 | 89 | 140 | 216 | 132 | |
| 42 | 506 | 178 | |||||||||
| 51 | 546 | 361 | 330 | 238 | 38 | 108 | 178 | 254 | 160 | ||
| 52 | 576 | 210 | |||||||||
| 61 | 629 | 410 | 392 | 275 | 110 | 42 | 121 | 203 | 279 | 15 | 190 |
| 62 | 667 | 241 | |||||||||
| 71 | 682 | 461 | 460 | 31З | 48 | 133 | 228 | 318 | 19 | 200 | |
| 72 | 721 | 267 | |||||||||
| 81 | 850 | 551 | 520 | 373 | 140 | 60 | 168 | 311 | 406 | 24 | 250 |
| 82 | 888 | 349 | |||||||||
| 91 | 970 | 627 | 598 | 408 | 70 | 190 | 368 | 457 | 280 | ||
| 92 | 1025 | 419 | |||||||||
Электродвигатели АО2, исполнения IM2001, IM2081, на лапах с фланцем.
| Габарит двигателя |
Габаритные размеры, мм |
Установочные и присоединительные размеры,мм |
||||||||||||
| L | Н | 2B5 | B4 | l | d | L15 | 2C2 | 2С | d4 | D4 | D3 | d6 | h | |
| 11 | 298 | 188 | 188 | 155 | 40 | 18 | 56 | 100 | 140 | 10 | 165 | 130 | 12 | 90 |
| 12 | 323 | 125 | ||||||||||||
| 21 | 336 | 209 | 418 | 167 | 50 | 22 | 63 | 112 | 160 | 12 | 100 | |||
| 22 | 365 | 140 | ||||||||||||
| 31 | 374 | 266 | 532 | 185 | 60 | 28 | 70 | 114 | 190 | 215 | 180 | 15 | 112 | |
| 32 | 400 | 140 | ||||||||||||
| 41 | 468 | 310 | 620 | 222 | 80 | 32 | 89 | 140 | 216 | 265 | 230 | 132 | ||
| 42 | 506 | 178 | ||||||||||||
| 51 | 546 | 361 | 722 | 238 | 38 | 108 | 178 | 254 | 160 | |||||
| 52 | 576 | 210 | ||||||||||||
| 61 | 629 | 410 | 820 | 275 | 110 | 42 | 121 | 203 | 279 | 180 | ||||
| 62 | 667 | 214 | ||||||||||||
| 71 | 682 | 461 | 922 | 313 | 110 | 48 | 133 | 228 | 318 | 19 | 400 | 350 | 19 | 200 |
| 72 | 721 | 267 | ||||||||||||
| 81 | 850 | 551 | 1102 | 373 | 140 | 60 | 168 | 311 | 406 | 24 | 500 | 450 | 250 | |
| 82 | 888 | 349 | ||||||||||||
| 91 | 970 | 627 | 1254 | 408 | 70 | 190 | 368 | 457 | 280 | |||||
| 92 | 1025 | 419 | ||||||||||||
Электродвигатели АО2, исполнения 3081, фланцевые с 1-го по 5-й габарит.
| Габарит двигателя |
L | Н | 2B5 | B4 | l | d | D4 | D3 | d6 |
| 11 | 298 | 188 | 188 | 155 | 40 | 18 | 165 | 130 | 12 |
| 12 | 323 | ||||||||
| 21 | 336 | 208 | 212 | 167 | 50 | 22 | |||
| 22 | 365 | ||||||||
| 31 | 374 | 268 | 244 | 185 | 60 | 28 | 215 | 180 | 15 |
| 32 | 400 | ||||||||
| 41 | 468 | 315 | 286 | 222 | 80 | 32 | 265 | 230 | |
| 42 | 506 | ||||||||
| 51 | 546 | 362 | 330 | 238 | 38 | 300 | 250 | 19 | |
| 52 | 576 |
Электродвигатели АО2, исполнения IM3011, IM3031, IM3081, фланцевые с 6-го по 9-й габарит.
| Габарит двигателя |
Габаритные размеры |
Установочные и присоединительные размеры |
|||||||
| L | Н | 2В5 | В4 | l | d | D4 | D3 | d6 | |
| 61 | 629 | 412 | 392 | 275 | 110 | 42 | 300 | 250 | 19 |
| 62 | 667 | ||||||||
| 71 | 682 | 487 | 460 | 313 | 48 | 400 | 350 | ||
| 72 | 721 | ||||||||
| 81 | 850 | 569 | 560 | 373 | 140 | 60 | 500 | 450 | |
| 82 | 888 | ||||||||
| 91 | 970 | 665 | 598 | 408 | 70 | ||||
| 92 | 1025 | ||||||||